运维系统
组件说明
组件名称 | 组件说明 | 部署说明 |
---|---|---|
prometheus | 用于收集和存储指标数据的监控系统组件 | 需手动启用 |
alertmanager | 管理和发送告警的组件 | 需手动启用 |
grafana | 用于展示监控数据的仪表板组件 | 需手动启用 |
node-exporter | 用于采集节点(如服务器)指标信息 | 需手动启用 |
启动方式
目前OpenIM
使用的监控告警组件为prometheus
、alertmanager
、grafana
、node_exporter
。在使用docker compose up -d
启动组件时,默认不会启动监控组件。如需启动监控组件,需要使用命令为:
docker compose --profile m up -d
注意:以上方式不适用于windows系统。如果需要在windows系统中启用监控组件,需要自行修改docker-compose.yml中监控组件的网络模式,并映射相应的端口,最后将prometheus.yml中的
127.0.0.1
替换为内网ip地址。
配置文件和告警说明
文件名称 | 文件说明 | 修改项 |
---|---|---|
各个openim服务配置 | openIM服务配置 | prometheus.enable: true表示启用 |
config/prometheus.yml | prometheus配置 | 无需修改 |
config/instance-down-rules.yml | 告警规则 | 默认配置两条规则(instance_down, database_insert_failure_alerts) |
config/alertmanager.yml | 告警管理配置 | 需配置发送者和接收者邮箱信息 |
config/email.tmpl | 邮件告警模版 | 默认邮件模版,可自行修改 |
config/grefana-template/Demo.json | 自定义dashboard | 无需修改 |
prometheus.yml 文件说明:主要用来配置告警规则文件路径,告警管理服务地址,抓取监控数据ip地址。
# Alertmanager configuration
global:
scrape_interval: 15s # prometheus抓取指标数据间隔时间
evaluation_interval: 15s # prometheus评估规则间隔时间
alerting:
alertmanagers:
- static_configs:
- targets: [127.0.0.1:19093] # alertmanager 组件地址
rule_files:
- instance-down-rules.yml # 告警规则配置地址
scrape_configs:
# The job name is added as a label "job=job_name" to any timeseries scraped from this config.
# Monitored information captured by prometheus
# prometheus fetches application services
- job_name: node_exporter
static_configs:
- targets: [ 127.0.0.1:20500 ] # node_exporter地址
- job_name: openimserver-openim-api
http_sd_configs:
- url: "http://127.0.0.1:10002/prometheus_discovery/api" # api数据抓取地址
...如果需要添加告警文件,需要在
rule_files
下添加。默认告警文件为instance-down-rules.yml
。邮件告警架构说明图:Prometheus组件加载告警规则instance-down-rules.yml文件,将符合条件的告警信息发送到alertmanager组件,alertmanager组件加载alertmanager.yml和email.tmpl文件,通过配置的告警邮箱信息和邮件模版发送邮件
告警规则instance-down-rules.yaml文件说明:默认实现了两条(instance_down,database_insert_failure_alerts)邮件告警规则,如果增加告警规则可以在instance-down-rules.yml文件中添加规则。
groups:
- name: instance_down #报警规则一:监控模块宕机超过一分钟就触发告警
rules:
- alert: InstanceDown
expr: up == 0
for: 1m
labels:
severity: critical
annotations:
summary: "Instance {{ $labels.instance }} down"
description: "{{ $labels.instance }} of job {{ $labels.job }} has been down for more than 1 minutes."
- name: database_insert_failure_alerts #报警规则二:监控指标msg_insert_redis_failed_total和msg_insert_mongo_failed_total有增长就触发报警
rules:
- alert: DatabaseInsertFailed
expr: (increase(msg_insert_redis_failed_total[5m]) > 0) or (increase(msg_insert_mongo_failed_total[5m]) > 0)
for: 1m
labels:
severity: critical
annotations:
summary: "Increase in MsgInsertRedisFailedCounter or MsgInsertMongoFailedCounter detected"
description: "Either MsgInsertRedisFailedCounter or MsgInsertMongoFailedCounter has increased in the last 5 minutes, indicating failures in message insert operations to Redis or MongoDB,maybe the redis or mongodb is crash."告警管理alertmanager.yml文件说明:修改发送者和接收者邮箱配置信息,即可接收告警信息,如果想实现钉钉,企业微信等方式的告警通知,需要自行改写alertmanager.yml,可以参阅告警管理模块官方文档:https://prometheus.io/docs/alerting/latest/alertmanager/
global:
resolve_timeout: 5m
smtp_from: your_email #告警信息发送邮箱
smtp_smarthost: your_smtp_addr #发送邮箱smtp地址
smtp_auth_username: your_username #发送邮箱授权用户名,一般和smtp_from邮箱相同
smtp_auth_password: your_password #发送邮箱授权码
smtp_require_tls: false
smtp_hello: hello
templates:
- /etc/alertmanager/email.tmpl #邮件模版
route:
group_by: ['alertname'] # 告警分组的标签,具有相同标签值的告警会被合并到同一个通知中
group_wait: 5s # 在发送第一个告警通知之前的等待时间
group_interval: 5s # 在发送分组通知之间的间隔时间
repeat_interval: 5m # 重复发送相同告警的通知之间的间隔时间。用于定期提醒接收者仍然存在的告警。
receiver: email # 默认的接收器名称
receivers:
- name: email # # 接收器名称
email_configs:
- to: 'alert@example.com' #接收告警邮箱
html: '{{ template "email.to.html" . }}'
headers: { Subject: "[OPENIM-SERVER]Alarm" }#邮件标题
send_resolved: true # 告警解决时是否发送通知邮件模版文件email.tmpl说明:此文件是html格式,告警管理模块会填充里面的变量信息,然后渲染成html格式文件,进行邮件的发送,可根据需求自行改写:
{{ define "email.to.html" }}
{{ if eq .Status "firing" }}
{{ range .Alerts }}
<!-- Begin of OpenIM Alert -->
<div style="border:1px solid #ccc; padding:10px; margin-bottom:10px;">
<h3>OpenIM Alert</h3>
<p><strong>Alert Status:</strong> firing</p>
<p><strong>Alert Program:</strong> Prometheus Alert</p>
<p><strong>Severity Level:</strong> {{ .Labels.severity }}</p>
<p><strong>Alert Type:</strong> {{ .Labels.alertname }}</p>
<p><strong>Affected Host:</strong> {{ .Labels.instance }}</p>
<p><strong>Affected Service:</strong> {{ .Labels.job }}</p>
<p><strong>Alert Subject:</strong> {{ .Annotations.summary }}</p>
<p><strong>Trigger Time:</strong> {{ .StartsAt.Format "2006-01-02 15:04:05" }}</p>
</div>
{{ end }}
{{ else if eq .Status "resolved" }}
{{ range .Alerts }}
<!-- Begin of OpenIM Alert -->
<div style="border:1px solid #ccc; padding:10px; margin-bottom:10px;">
<h3>OpenIM Alert</h3>
<p><strong>Alert Status:</strong> resolved</p>
<p><strong>Alert Program:</strong> Prometheus Alert</p>
<p><strong>Severity Level:</strong> {{ .Labels.severity }}</p>
<p><strong>Alert Type:</strong> {{ .Labels.alertname }}</p>
<p><strong>Affected Host:</strong> {{ .Labels.instance }}</p>
<p><strong>Affected Service:</strong> {{ .Labels.job }}</p>
<p><strong>Alert Subject:</strong> {{ .Annotations.summary }}</p>
<p><strong>Trigger Time:</strong> {{ .StartsAt.Format "2006-01-02 15:04:05" }}</p>
</div>
{{ end }}
<!-- End of OpenIM Alert -->
{{ end }}
{{ end }}
登录管理后台
在浏览器中输入 http://ip:11002
来访问管理后台。此 IP 为服务端 OPENIM_IP,确保您的浏览器能访问。默认账号和密码均为 chatAdmin

登录grafana
先登录管理后台,再点击左侧数据监控菜单,输入默认用户名(admin)和密码(admin)登入grafana.
也可以直接访问your_ip:13000
进行访问,将youre_ip
改为部署机器的ip地址。
添加Prometheus数据源
如下图,输入Prometheus数据源的URL: http://your_ip:19090 (19090为Prometheus默认端口) 点击"Save and Test"保存.
导入dashboard
点击下图的import按钮,导入仪表盘
拷贝 https://github.com/openimsdk/open-im-server/tree/main/config/grafana-template/Demo.json 内容到下图区域,接着点击load按钮
选择你的 Data Source和job , 即可导入指标信息,如下图
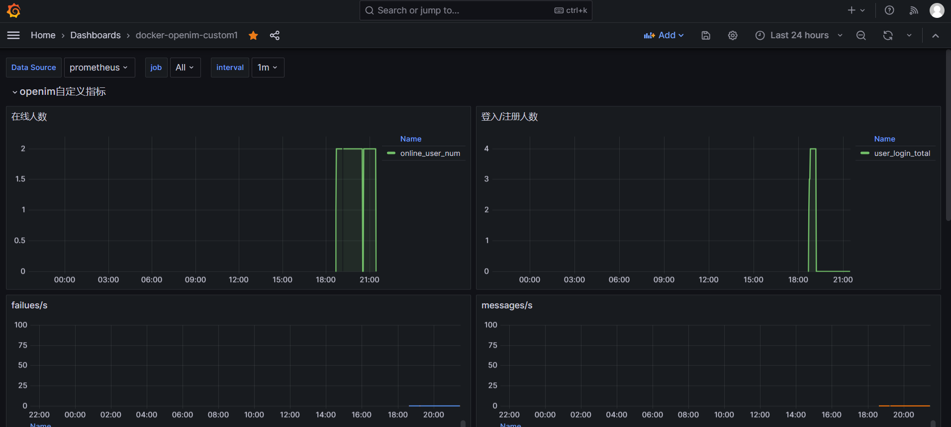
自定义dashboard
如下图创建一个新的dashboard(或者修改已经导入的dashboard),点击Add visualization
创建新的panel。
选择指定的数据源,输入promQL
语句,点击Run queries
,选择相应的时间范围,即可查询到相关的数据。
若要修改指标名称,可点击Options
,点击Legend
选择Custom
,输入对应的表达式
右侧可以修改panel的标题、描述、图标类型等信息,可根据需要自行选择。
修改完毕后,点击右上角Apply,即可保存panel。dashboard编辑完毕后,点击保存即可。
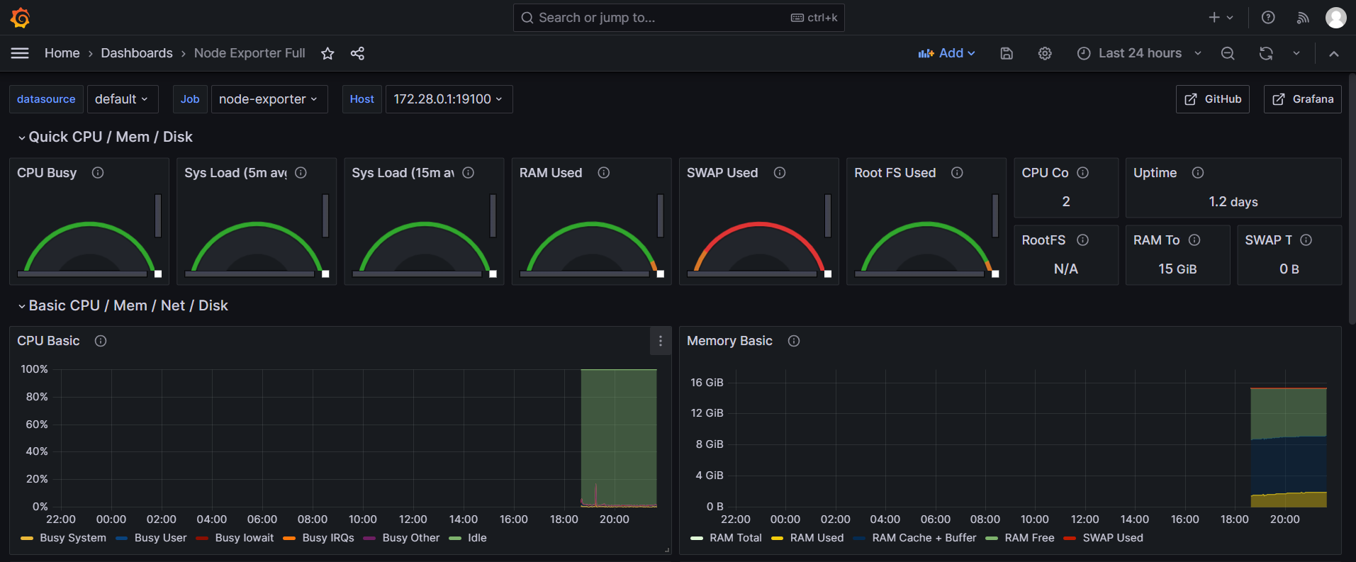
导入node-export的dashboard
填入1860再导入,或在官网( https://grafana.com/grafana/dashboards/ )寻找其他的node-exporter dashboard视图
node-exporter指标信息,如下图
告警体验
可手动触发instancedown告警规则,如果是源码部署openim方式,执行 mage stop
命令停止open-im-server
服务,等待1m分钟以上,即可收到告警邮件,内容如下:
自定义prometheus指标配置
在源码中pkg/common/prommetrics
中初始化相应类型指标,调用Init()
函数进行注册。
const commonPath = "/metrics"
var rpcCounter = prometheus.NewCounterVec(
prometheus.CounterOpts{
Name: "rpc_count",
Help: "Total number of RPC calls",
},
[]string{"name", "path", "code"},
)
func RpcInit(cs []prometheus.Collector, prometheusPort int) error {
reg := prometheus.NewRegistry()
cs = append(append(
baseCollector,
rpcCounter,
), cs...)
return Init(reg, prometheusPort, commonPath, promhttp.HandlerFor(reg, promhttp.HandlerOpts{Registry: reg}), cs...)
}
在程序启动过程中需要在一个独立的协程中启动初始化,初始化后会运行服务暴露数据采集端口。
在代码中相应的位置对指标进行维护:
rpcCounter.With(prometheus.Labels{"name": name, "path": path, "code": strconv.Itoa(code)}).Inc()
在prometheus
或者grafana
中,输入promQL
语句进行查询:
rpc_count
即可查询到指标信息。